服務熱線
13350355997
作者: 凱潛濾油機 發布時間:2019-11-16 22:48 點擊量: 來源:
一、濾油機用途
濾油機廣泛用于汽車制造、鋁業、鋼鐵、液壓機、液壓油、抗磨液壓油、壓縮機油、冷凍機油、泵車液壓油、工程車液壓油、等不合格潤滑油液壓油的凈化處理。針對各類液壓油專業研制開發的多功能濾油機,能快速脫出油中的雜質、水分、氣體、輕質烴、酸值,提高油液品質,恢復潤滑油的特有性能,使嚴重渾濁乳化的液壓油、抗磨液壓油;等經處理后變得清澈透明,保證液壓系統、動力系統、潤滑系統的正常運行。
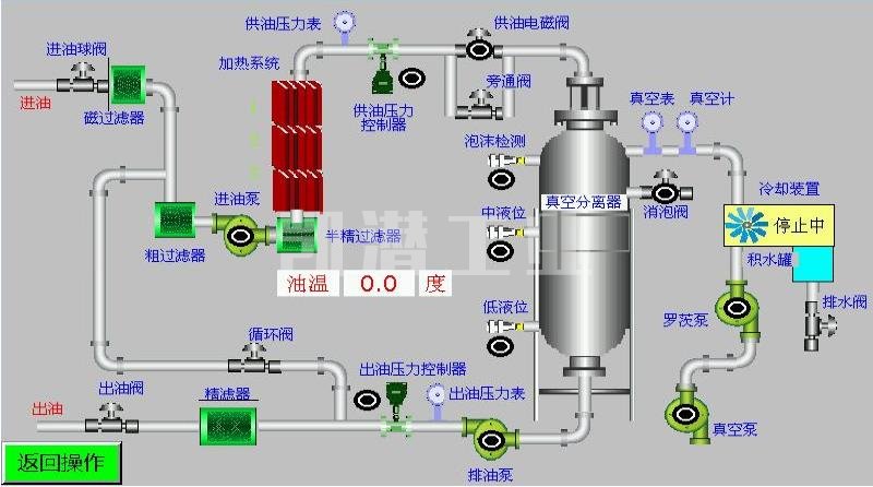
二、重慶濾油機工藝原理
重慶凱潛廠家的濾油機工藝設計先進,通過過濾系統、油泵系統、分離系統、加熱系統、冷凝系統和控制系統將油品恢復到原始指標,每個系統的工藝原理都尤為重要。
1.整機與液壓油箱、油站工藝連接匹配在線處理也可離線處理,自動化程度高,體積緊湊,移動靈活方便。
2.油水分離系統;真空分離采用德國真空分離技術,三維立體螺旋霧化閃急快速蒸發技術,能迅速分離出油中的水分與氣體。
3.濾油機過濾系統:先進的磁性過濾器;用于吸油過濾,濾除油介質中的固體顆粒及微細鐵性物質,有效控制工作介質的鐵性雜質污染度。采用優質過濾原件和連接密封材料耐高溫,機械強度好,滿足過濾高粘度油需加熱溫度高的要求,擴大了凈化油的種類范圍。
4.濾芯過濾器;選用.,德國、英國全進口濾芯,多級精密過濾,逐級加密技術能阻擋微細雜質,納污量大,可反復清洗使用
5.濾油機加熱系統;采用_可靠的循環炭纖維加熱技術,在降低能耗的同時確保加熱均勻油溫穩定。
6.消泡裝置;采用日本歐姆龍遠紅外線消泡技術,保證設備在運行中不會噴油,_穩定運行。
7.控制系統;優化設計的控制聯鎖保護裝置,超壓報警停機保護、相序保護等保證了整機長時間可靠運行。自動壓力報警停機系統、自動過載保護系統、自動恒溫系統、自動防噴油保護等多項先進技術,保障了設備全自動化_運行。

重慶濾油機廠家有很多,但是真正技術型研發生產的又屈指可數,在眾多工廠里如何選擇值得信賴的濾油機廠家可以看看這個文章。
三、液壓油主要污染物及危害
1.空氣----會加速油液氧化,使油品升溫降溫過程中起泡沫,降低油液系統剛性,動作反應遲緩,因氣穴而損壞潤滑系統元件。
2.水分----是油液中常見的污染物,它使油液變渾濁,加速氧化、生成水溶性酸、使添加劑沉淀,粘度下降,潤滑性能降低。
油液中水分的常見3種存在方式:
A.懸浮狀。水分以下滴形態懸浮于油中。
B.乳化狀。指水分的極細小的水滴狀均勻分散于油中。
C.溶解狀。水分以溶解于油之中形式存在。
3.固體顆粒---會嚴重損壞系統元件,如果任其在油液中循環,它將起磨損的鏈式反應。
針對以上污染物,濾油機廠為大家提供TY-G液壓油真空濾油機選型,該型號設備脫水力強,除雜迅速,能除去游離水及達到95%溶解水的去除;同時還能除去游離氣體及95%溶解氣體,并且能濾除98%的顆粒雜質。設備也可配置可你檢測儀,可以更直觀的檢測出雜質含量喲!
地址:重慶市沙坪壩區覃家崗鎮新橋村石梯溝社幸福小區
銷售部:023-65217597
技術部:(86)13350355997
023-65217916
售后部:023-65217916
傳 真:023-65217916
QQ: 2904490491
郵箱: KQGY668@163.com